橙单低代码生成器由知视科技团队研发,团队经过多年大型企业中台化改造项目的沉淀,不断总结经验教训,不断努力提升产能,不断积极应对微服务改造过程中出现的分分合合。经过无数日夜的持续迭代和优化,终于可以实现生成 70% 的适用于微服务架构的高质量范式化工程级代码。此后,我们就很少加班,热爱工作,并与领导成为了战友,与客户成为了朋友。
如果说基础框架是技术轮子,那么我们不仅可以造出各种尺寸的轮子,通过我们的在线配置工具,还能生成您的更多业务所需,如:
- 创建多个数据库链接,并从中导入数据表。
- 创建多个微服务,再关联到一到多个数据库链接。
- 数据表之间可建立服务内和跨服务的“一对一、一对多、多对多、字典和分组聚合计算”等关联关系。
- 生成 Job 业务代码,目前已支持“全量同步、增量同步、增量分组聚合转换同步”等代码模板。
- 创建表单并对接后台接口,操作并显示后台数据。
- 项目生成具备较强的裁剪性,可选择生成不包含权限和表单的纯后台服务,适用于支持app应用的后台服务。
在创建项目时,下图所示的微服务组件可正交化组合。生成后的工程不仅可用于企业中台化改造,同样也适用于开发者进行微服务全技术栈的快速学习。
如果图片不能正常显示,可以考虑科学上网,或者移步到码云这里
![]() |
- 网站首页。http://www.orangeforms.com
- 教学视频。https://www.bilibili.com/video/bv1Wg4y1i7vP
- 生成器操作指南。http://www.orangeforms.com/orange-doc/
- 后端代码文档。http://www.orangeforms.com/development-doc/
- 前端代码文档。http://www.orangeforms.com/development-vue/
- 更完整的演示项目。http://demo.orangeforms.com
- 排在首位的就是15万字以上的专业、详尽、完善和暗黑护眼的操作指南、开发文档和教学视频。
- 真正的代码生成器,而非脚手架,可生成相对复杂的中台化业务代码。
- 浅显易懂的高质量生成后工程代码,经过SonarQube和Alibaba代码规范的严格扫描。
- 合理、透明、全网超低价的教学版和企业版商业授权。(请我们撸一次串的价格)
- 提供前后端主流技术栈组件,可按需选择生成您的工程基础架构。
- 可创建多数据库、多应用服务,并导入业务数据表,配置服务内或跨服务的复杂表关系。
- 前端支持基于 Fragment 和 Block 的嵌套布局,配置后即可生成多样化的表单页面,并可预览。
- 操作权限和数据权限,灵活可配、运行时性能高度优化。
- 有别于其他产品,我们不仅提供了Job框架的集成,更能生成任务处理器的业务逻辑代码。
- 微服务和单体服务的接口命名规则和参数定义完全一致,便于您今后的平滑升级。
- S.L 老师,20年开发经验,后台全栈架构师,代码强迫症、性能洁癖、能看出一像素偏差。精通C++/Java/Scala/Web高并发/大数据/C++服务器/视频直播网络技术,略懂容器。
- J.T 老师,15年开发经验,前端全栈架构师,思维极缜密、号边界王。精通C++/Java/Javascript/Vue & React/C++客户端/Android原生/小程序/视频直播编解码技术。
- 欢迎加入我们的技术交流QQ群,几乎每天都有30分钟的技术分享。
- 由于被恶意举报,如果您通过群号搜索不到,请添加作者的QQ (3510245832),我们会将您拉入群中。
可无限制的用于学习、培训、接私活、公司自用和开发商业项目等场景,其中基础框架代码将永久免费,并持续更新。
项目信息如您所愿,工程名称、目录结构、基础包名、common模块、代码注释中的@author信息等,在创建工程时即已配置,不会留有橙单的任何信息。因此无需二次修改,前后端直接编译运行即可。如编译期和运行时出现问题,那一定是我们的bug,在得到您反馈后,我们将及时修复。
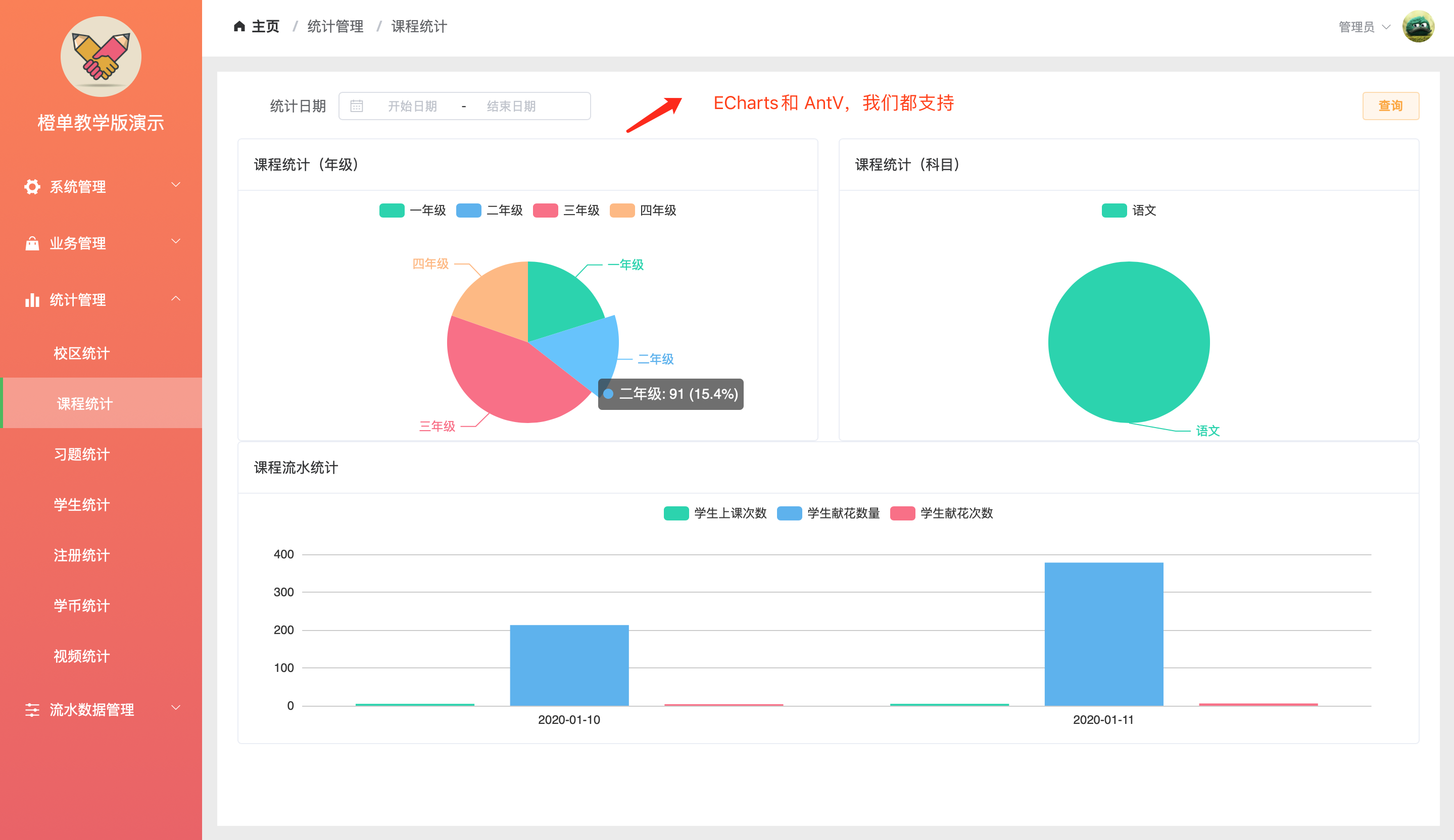
- 前端: Element (Vue) / Ant Design (React) + ECharts / AntV + Axios + Webpack。
- 后端: Spring Boot / Spring Cloud / Spring Cloud Alibaba + Spring Security OAuth2 + Mybatis + Jwt。
- 工具库: Hutool + Guava + Caffeine + Lombok + MapStruct + 通用Mapper + Knife4j + qdox。
- 服务组件: Redis + Zookeeper + Consul + Apollo + XXL-Job + Minio + Kafka + Nacos + Sentinel + Nepxion Discovery。
- 系统监控: ELK + PinPoint / SkyWalking + Grafana + Prometheus。
- 前端框架:单页面、多标签、多栏目和子路由,多套高颜值样式模式可供选择。
- 前端能力:列表编辑、统计图表、多表联动、明细数据下钻、上传下载、数据导出、自定义打印样式模板、富文本等。
- 页面布局:支持基于 Fragment 和 Block 的灵活布局方式,通过配置即可生成多样化的表单页面,并可预览。
- 接口规范:微服务和单体服务的接口命名规则和参数定义完全一致,便于日后的平滑升级。
- 后台架构:分布式锁、分布式 Id 生成器、分布式缓存、分布式事务、分布式限流和灰度发布等,按需集成。
- 用户管理:支持基于OAuth2的单点登录。
- 操作权限:前端控制可精确到按钮级的操作和标签级的显示,后台统一拦截验证更加安全。
- 数据权限:基于 Mybatis 拦截器 + JSqlParser 的实现方式,配置更灵活,代码侵入性更低。
- 多数据源:可根据配置动态生成,路由策略灵活可扩展。
- 数据组装:Java 注解方式实现数据组装,支持统一接口的服务内和跨服务的一对一、一对多、多对多、字典、聚合计算等关系数据组合。
- 定时任务:我们不仅提供了 Job 基础框架的集成,更能生成灵活可配、高度优化、便于二次开发的 Job 业务逻辑代码。
- 系统监控:基于 Kafka + ELK 的日志收集,基于 PinPoint/SkyWalking 的服务链路跟踪,基于 GPE 的服务性能指标监控。
- 接口文档:目前已集成 Knife4j,同时支持基于 qdox 逆推 Java 工程代码,实现 0 注解导出 Postman 接口文件和 Markdown 文档。
- 前沿的单表组合式设计,使业务服务的拆分与再合并 SO EASY。
- 先代码,后SQL的原则,让服务横向扩充更具弹性。
- 标准化的服务间调用接口,使业务服务组合更具正交性。
- 前后端基于约定各司其职,默契配合,让系统运行飞起来。
- 可平滑的逐步演化为云原生架构。
- 无任何二次封装,只生成您最懂的代码。
- 遵循阿里巴巴标准的代码规范。
- SonarQube 基于最严格检测规则的代码扫描。
- 产品级代码质量,层次清晰、滴水不漏。
- 近乎于0的代码重复率,35%以上的注释覆盖率。
- 15年架构师优化的每一处细节。
此为在线演示工程的代码审查报告,而非当前开源示例工程。前者代码量更大,结构更复杂。
- SonarQube 扫描
- 基于SonarQube8.2缺省最严格的代码扫描规则,其中代码复杂度要求为15。
- 有气味代码共90处,其中85处为DTO、Model、常量字典、RPC接口等定义出现重复名称所致,均与模拟实际业务有关。
- 其余气味代码,是在权衡性能、可读性和易修改性等因素后保留下来的,具体见图4。
![]() |
![]() |
![]() |
![]() |
- Alibaba Code Guide 扫描
- 下载最新版本IDEA插件,同时打开所有审查条件。
- 全部代码扫描通过。
![]() |
![]() |
- Statistic 代码统计
- 生成代码总量约为86000多行,主要包括Java、XML、YAML和SQL初始化脚本等。
- Java代码覆盖率为37%。
![]() |
![]() |
- 目录说明
根据用户的反馈,我们已经支持生成纯app后台服务。该服务并不包含权限和表单,以便于用户迅速上手开发app后台。
- 微服务app后端工程:orange-demo-multi-service-for-app
- 单体服务app后端工程:orange-demo-single-service-for-app
- 微服务后端工程:orange-demo-multi-service
- 微服务前端工程:orange-demo-multi-web
- 单体服务后端工程:orange-demo-single-service
- 单体服务前端工程:orange-demo-single-web
- 数据初始化。
- 通过常用的数据库访问工具(如:navicat),执行工程目录下的zz-orange-demo.sql文件。
- 导入脚本主要负责,数据库创建、数据表创建和测试数据的插入。
- Api接口文档
- Knife4j文档访问方式为: http://localhost:8082/doc.html#/plus。(以上四个后台服务均支持)
- Postman Api文档和Markdown文档,位于工程根目录的zz-resource/api-docs子目录下,Postman-Api.json可直接导入Postman。(仅app后台服务支持)
![]() |
![]() |
![]() |
![]() |
- 环境准备。
docker是必选组件。通过docker-compose命令,可快速启停服务所依赖的服务中间件,如nacos、redis、zookeeper、kafka和sentinel dashboard等。中间件的控制台访问方式,可参考工程目录下的README文件。
# 假定当前目录为工程根目录。
cd zz-resource/docker-files
# 启动和停止带有基础服务中间件的docker-compose.yml文件
docker-compose up -d
# 彻底终止容器
docker-compose down
# 在第一次启动之后,可以考虑每次执行下面的命令启动和停止容器。
docker-compose start
docker-compose stop-
后台工程导入。
以Maven的形式导入IDE,直接编译运行即可。具体可参考我们的开发文档教学版微服务工程导入章节。 -
后台服务配置。
- 进入工程目录下的 zz-resource/config-data/ 子目录,修改和数据库相关的配置,具体操作详见下图及文字注释。
- 将该目录下的所有配置文件导入nacos。nacos控制台访问地址 localhost:8848/nacos,用户名和密码 nacos/nacos。
- 具体导入方式可参考我们的开发文档服务配置章节。
-
后台服务启动。
这里仅以upms服务为例。在开发环境中,为每个微服务启动项配置main class,下图为IntelliJ IDEA中的配置截图,配置后点击Debug/Run按钮即可启动。 -
前端工程导入和启动。
- 将前端工程导入vscode。
- 修改 src -> core -> config 下的配置文件,将baseUrl修改为您服务器地址。
- 安装依赖,执行 npm install。
- 启动前端服务,执行 npm run dev。
- 具体可参考我们的开发文档教学版前端工程启动段落。
![]() |
![]() |
![]() |
![]() |
![]() |
![]() |
![]() |
![]() |
![]() |
![]() |
![]() |
![]() |
![]() |
![]() |
![]() |
![]() |
![]() |
![]() |
![]() |
![]() |
![]() |
![]() |
![]() |
![]() |
![]() |
![]() |
![]() |
![]() |
![]() |
![]() |
![]() |
![]() |
都看到这里了,如果看的仔细,至少要花 20 分钟,非常感谢您的坚持和耐心,希望能再花 1 秒钟的时间 star 一下。















































